Topic: RIFE Performance Spikes Above Movie 2x Setting with 7800x3D/RTX 4090
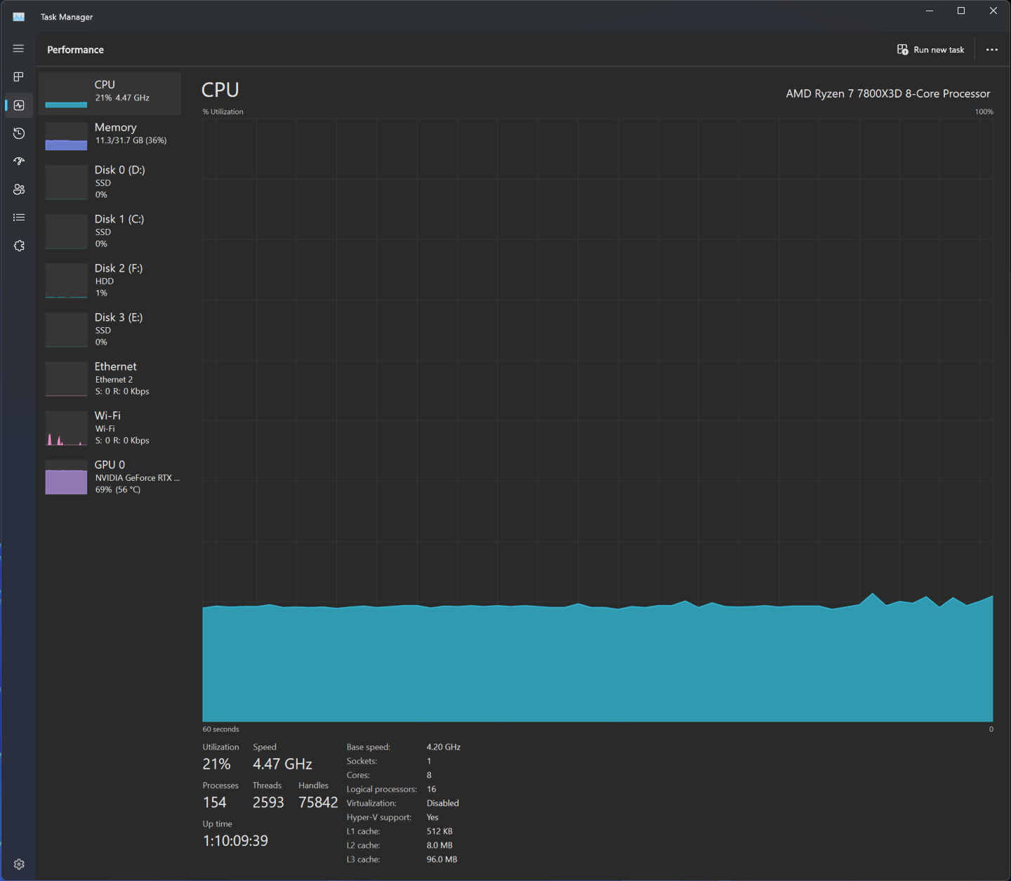
Hello all, I have been working to figure out a RIFE performance issue I've had. I have a 7800x3D and a 4090. Because the guide stated a 4090 should be capable of 10-bit HDR at 60fps, that was my goal - however, no matter what I did, I could not hit that target. I kept experimenting though, and here's what I learned: the setup I have can do up to Movie 2x at 10 bit 4K HDR with RIFE. At Movie 2x, my CPU is sitting comfortably at a steady 19-21% usage and my GPU is steady at 70% usage. With these results, I was hoping to be able to hit 60fps by increasing the framerate. Increasing to Movie 2.5x (or any setting higher than Movie 2x - 10 bit or not, no matter the thread count, no matter the AI model) causes everything to slow to a choppy mess where the GPU and CPU load both increase and drop incrementally. The attached photo shows the performance graphs - the smooth one is Movie 2x, and the choppy spike one is Movie 2.5x. I'd like to know if this is appears to be normal behavior when RIFE is maxed out or perhaps a problem/bug with the RIFE implementation. If it is normal behavior, I'd also like to know if there is a way to pick a specific framerate (50, for example) to try and squeeze out some more performance, since every frame counts below 60fps. Switching the number of threads, AI model, or turning 10 bit HDR off makes no meaningful difference. I am happy to provide logs/test further if someone is willing to take the time to walk me through it. Thank you for your time, and I hope this helps anyone who has been experiencing similar issues with RIFE.