Topic: Odd Performance Spikes/Lag
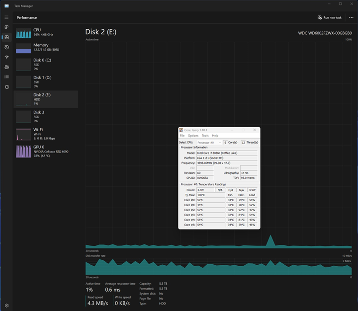
I have an I7-8086K and a RTX 4090. I watch movies on MPC-HC with Vapoursynth, MPC internal renderer, and Internal LAV filter. My performance is very odd, with huge spikes then dropping to zero. It is making movies unwatchable. It is not an issue when SVP is not running. Any help would be greatly appreciated!